Capturas de Pantalla de la Demo
Tienda web
| Página de Inicio | Pantalla de Checkout |
|---|---|
![]() | ![]() |
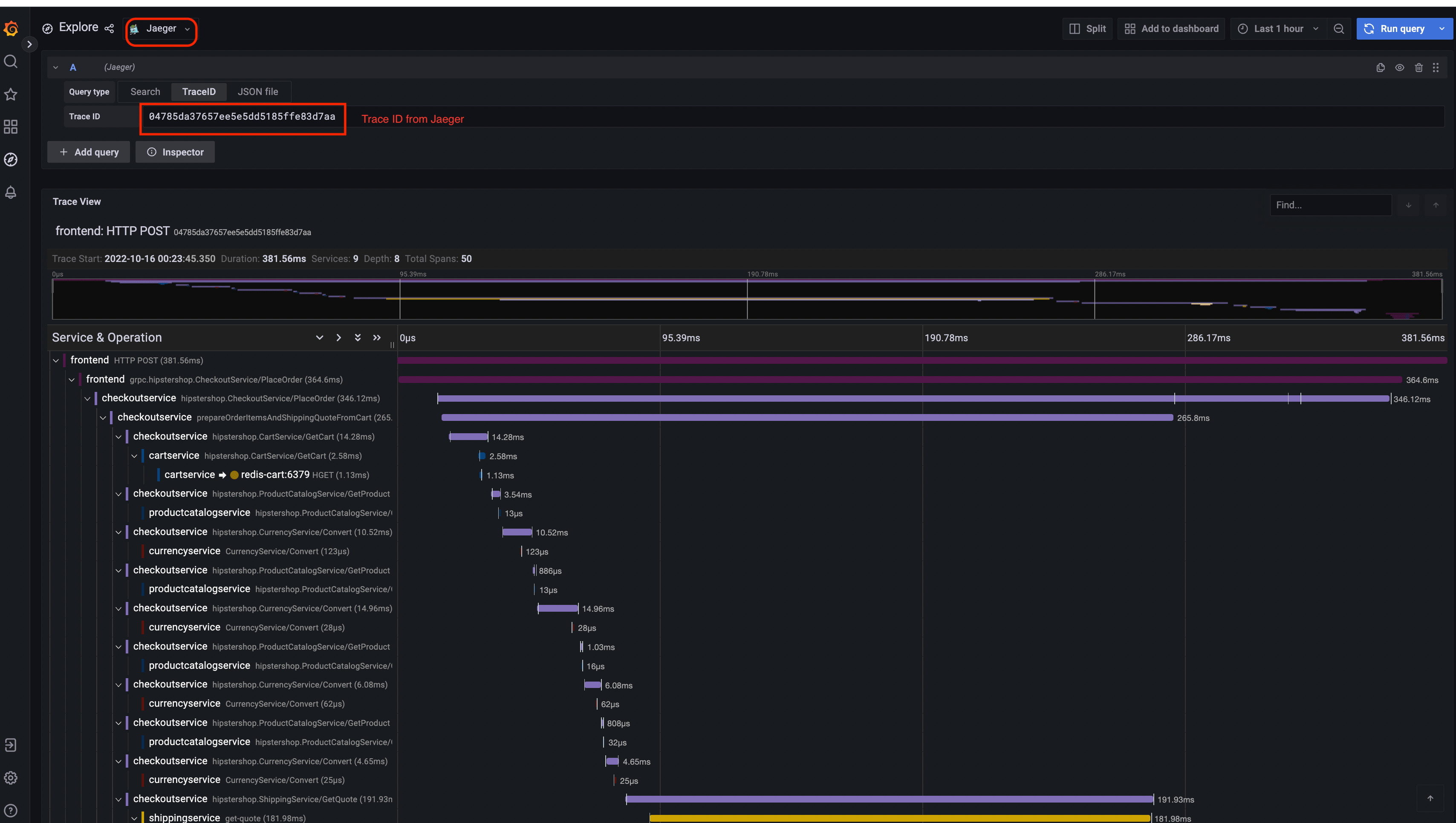
Jaeger
| UI de Jaeger | Vista de Traza |
|---|---|
![]() | ![]() |
| Arquitectura del Sistema |
|---|
![]() |
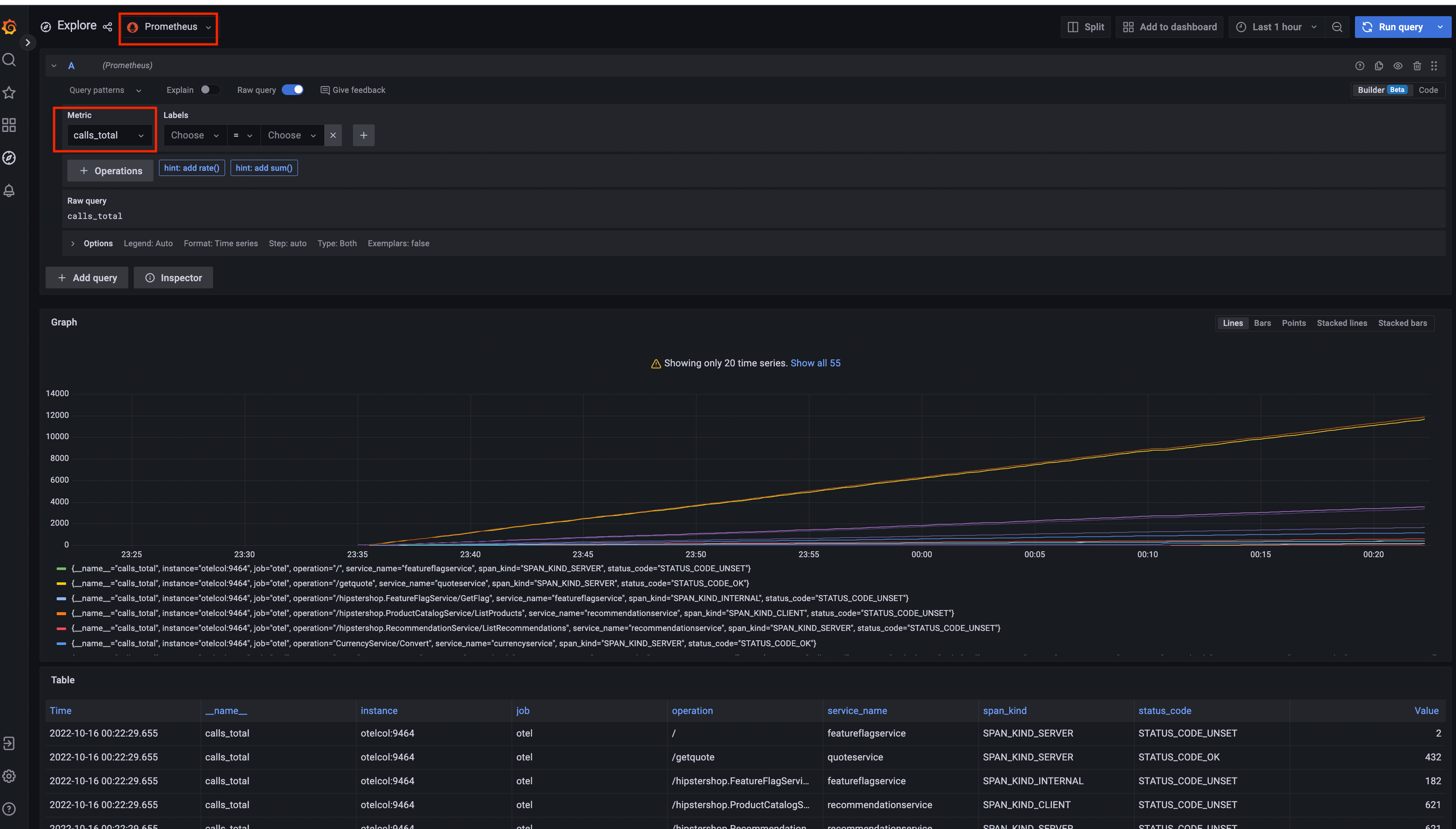
Prometheus

Grafana
| Fuente de Datos Prometheus | Fuente de Datos Jaeger |
|---|---|
![]() | ![]() |
UI del Generador de Carga

Configurador de Flagd
| Vista básica | Vista avanzada |
|---|---|
![]() | ![]() |
Comentarios
¿Fue útil esta página?
Thank you. Your feedback is appreciated!
Please let us know how we can improve this page. Your feedback is appreciated!








